Document Signature and Payment Platform
Platform that guides users through document signing and payment steps with clear navigation and onboarding.

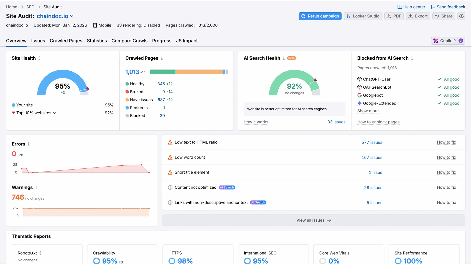
Site Health
95%
Performance
97%
SEO
100%
AI Search Health
92%
Price
12,400 EUR
Timeline
20 days
Overview
In the case of an original and new product, we required a site that would be very minimalistic and performance oriented. This was to be done by clearly expressing the main features of the product as well as ensuring that the most important things are brought to focus without giving too much attention to the design features that might ruin the entire design itself.
The support in a variety of languages was one of the essential conditions, and the site addressed 15 languages to reach the global audience. Also, the site was to be equipped with a support area, a rich API documentation to enable developers, a blog and various forms all integrated with n8n to automate workflows and internal processes.
Goals
- Ensure that navigation is easy and clear.
- Introduction of new users to the product without congesting them.
- Stay on track with users of important activities and the most valuable information.
- Get high performance and scalability with increased platform.
- Have a clean, modern aesthetic in keeping with digital products.
Solution
Our architecture adopted a high-performance design which simplifies content management and publishing of large amounts of content and also provides quick access to all services of products to the users.
The Pricing page was incorporated with a cohesive content management system to avoid the discrepancy of the data between the site and the application. The site was developed in the same visual style as the product so that the brand would not lose its consistency as well as to have a well-developed user experience.
We created several forms within the site and linked them to the internal processes of the company through n8n. Besides, AI agents were added to control and analyze submissions of forms, such as spam, filter requests by partners, and classification of incoming material.
One of the priorities was also made on gamification. In the case of the desktop version of the site, we developed drawing tools, which enable the user to interact and personalize pages. Any drawings are saved in the browser and therefore one can view the work saved when they come back.
There are also several analytics systems incorporated into the site which allow the analysis of user behavior and makes decisions based on the information.
Solution Screens
Key screens that show how the Chaindoc portal guides users through documentation.







Result
Therefore the product got a high scaling website that was fast, easy to manage and supports huge volumes of content without affecting the performance. Documentation, services, and essential information about the product can be accessed very fast by the user, irrespective of the growth of the platform.
This was provided by a single content management strategy which ensured content consistency between the site and the application thereby minimizing errors and making updates easy. The automated workflow of the forms and the data processing implemented by AI contributed to the high levels of efficiency within the company, saving the number of manual works and eliminating irrelevant submissions.
Interactive and gamified features led to user engagement, advanced analytics gave a clear picture of user behavior and the team can make informed decisions regarding products and marketing. All in all, the site turned out to be a solid platform to build on growth, communication, and user engagement.
| Item | Details |
|---|---|
| Delivery timeline |
|
| Costs |
|
| Monthly support |
|
| Team |
|
| Languages |
|
| Total pages |
|
| Indexing stack |
|
| Workflow |
|
Results
Performance and quality snapshots that reflect the optimized experience.
Tech Stack
| Area | Tooling |
|---|---|
| UX/UI Design | Figma for layout design, prototyping, and design handoff |
| Frontend | Next.js with TypeScript for a fast, scalable, and type-safe frontend |
| Content Management | Modular content architecture using JSON and Markdown for flexibility and performance |
| Design System | Tailwind CSS for a consistent, maintainable, and scalable UI system |
Need a Scalable Web Portal?
We design structured portals that keep complex content clear and conversion-ready.
Case FAQ
Practical answers about how we built and delivered the document signature and payment platform.
